一、自定義圖表,整合Grafana:

1、自定義圖表:
(1)創建圖表:
Configuration --> Hosts --> Graphs --> Create graph --> Add





(2)查看圖表:
Monitoring --> Graphs --> Host --> Graph

2、Zabbix Server整合Grafana:
(1)Grafana簡介:
Grafana是一個可視化面板,有著非常漂亮的圖表和布局展示,功能齊全的度量儀表盤和圖形編輯器,支持Graphite、Zabbix、InfluxDB、Prometheus、OpenTSDB、Elasticsearch等作為數據源,優化了圖形的展現,可以用來做監控大屏,功能更加靈活強大,有豐富的插件,支持用戶認證,但Grafana自身并不存儲數據。
(2)zabbix-server節點安裝Grafana:
# vim /etc/yum.repos.d/grafana.repo
[tsinghua-grafana]
name=tsinghua grafana
baseurl=https://mirrors.tuna.tsinghua.edu.cn/grafana/yum/rpm/
enabled=1
gpgcheck=0
# yum -y install grafana
備注:安裝的grafana版本為6.4.4
# rpm -ql grafana | less
配置文件目錄:/etc/grafana
配置文件:/etc/grafana/grafana.ini,修改如下參數
a、;http_addr = --> http_addr = 192.168.0.120
b、如果使用默認的3000端口,則不必修改:;http_port = 3000
日志文件:/var/log/grafana/grafana.log
sqlite3數據庫文件:/var/lib/grafana/grafana.db
備注:參考文檔https://grafana.com/docs/installation/rpm/
(3)啟動Grafana:
# systemctl start grafana-server
# systemctl status grafana-server
# ps aux | grep grafana-server
# ss -tunlp | grep -w 3000
# tail -100 /var/log/grafana/grafana.log
# grafana-server -v

# grafana-server -h
(4)配置開機自啟:
# systemctl daemon-reload
# systemctl enable grafana-server
(5)瀏覽器中訪問http://192.168.0.120:3000,默認用戶名密碼均為admin

新密碼root@123


(6)Grafana安裝啟用Zabbix插件:
數據源中默認沒有Zabbix:Add data source


# grafana-cli -v

# grafana-cli -h
顯示Grafana所有可用插件:
# grafana-cli plugins list-remote
# grafana-cli plugins list-remote | grep -i zabbix

安裝Zabbix插件(以下方法二選一):
a、執行命令# grafana-cli plugins install alexanderzobnin-zabbix-app,可能由于網絡原因比較慢
b、下載插件https://grafana.com/api/plugins/alexanderzobnin-zabbix-app/versions/3.10.4/download,alexanderzobnin-grafana-zabbix-v3.10.4-1-g29a98f5.zip,上傳至/var/lib/grafana/plugins目錄,然后unzip解壓

重啟Grafana:# systemctl restart grafana-server
Grafana啟用Zabbix插件:
Configuration --> Plugins --> Zabbix --> Enable




數據源中多了Zabbix:

(7)配置Zabbix數據源:
URL:http://192.168.0.120/zabbix/api_jsonrpc.php,Zabbix Server的IP

Zabbix API details中配置Zabbix Web的用戶名Admin和密碼root@123,Zabbix version選擇4.x:


(8)導入儀表盤:


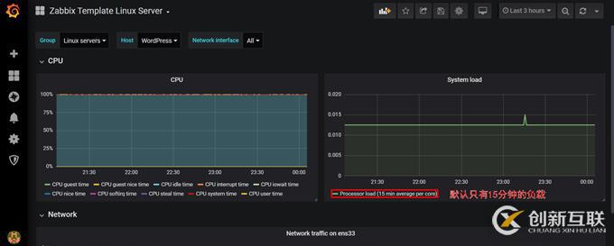
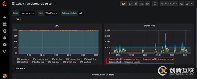
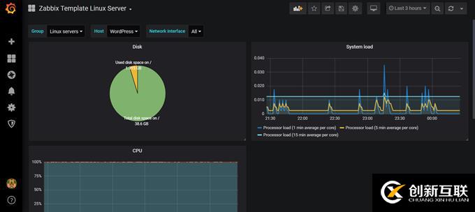
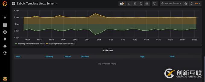
(9)查看默認圖表:



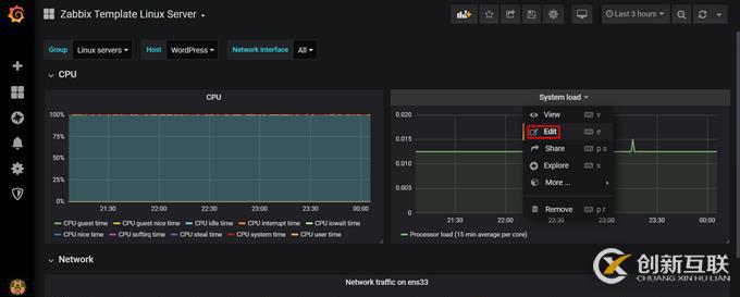
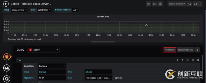
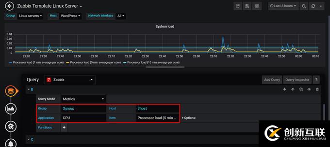
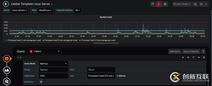
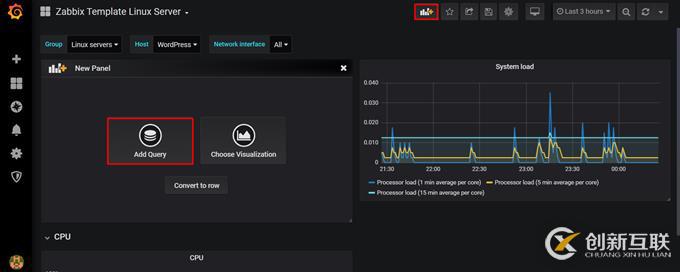
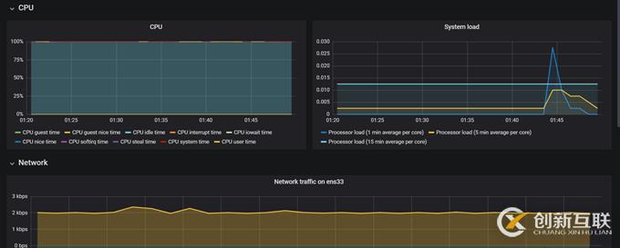
(10)修改默認的System load面板,新增1分鐘和5分鐘的CPU負載:




保存修改:




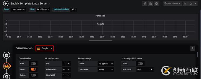
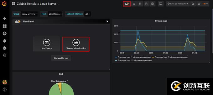
(11)自定義面板:
安裝支持餅圖的插件:
# grafana-cli plugins list-remote | grep pie

# grafana-cli plugins install grafana-piechart-panel

# systemctl restart grafana-server
刷新頁面:Configuration --> Plugins

該插件安裝后默認已啟用






修改標題后保存:



(12)設置數據最近顯示的時間段和網頁自動刷新時間間隔:


(13)Grafana添加Zabbix告警:







停止node-122上的vsftpd觸發告警:


(14)Grafana變量:


(15)Grafana大屏模式:



按Esc退出
備注:Chrome瀏覽器按F11可進入全屏模式
另外有需要云服務器可以了解下創新互聯cdcxhl.cn,海內外云服務器15元起步,三天無理由+7*72小時售后在線,公司持有idc許可證,提供“云服務器、裸金屬服務器、高防服務器、香港服務器、美國服務器、虛擬主機、免備案服務器”等云主機租用服務以及企業上云的綜合解決方案,具有“安全穩定、簡單易用、服務可用性高、性價比高”等特點與優勢,專為企業上云打造定制,能夠滿足用戶豐富、多元化的應用場景需求。
分享題目:CentOS7.7yum方式安裝配置Zabbix4.0LTS詳解(四)-創新互聯
標題URL:http://www.yijiale78.com/article8/ddheip.html
成都網站建設公司_創新互聯,為您提供網站維護、網站設計公司、定制開發、企業建站、虛擬主機、微信小程序
聲明:本網站發布的內容(圖片、視頻和文字)以用戶投稿、用戶轉載內容為主,如果涉及侵權請盡快告知,我們將會在第一時間刪除。文章觀點不代表本網站立場,如需處理請聯系客服。電話:028-86922220;郵箱:631063699@qq.com。內容未經允許不得轉載,或轉載時需注明來源: 創新互聯